UniFi
Starting with UniFi Network 8.4 RadSec is supported. We recommend to follow the RadSec guide for UniFi instead.
UniFi configuration
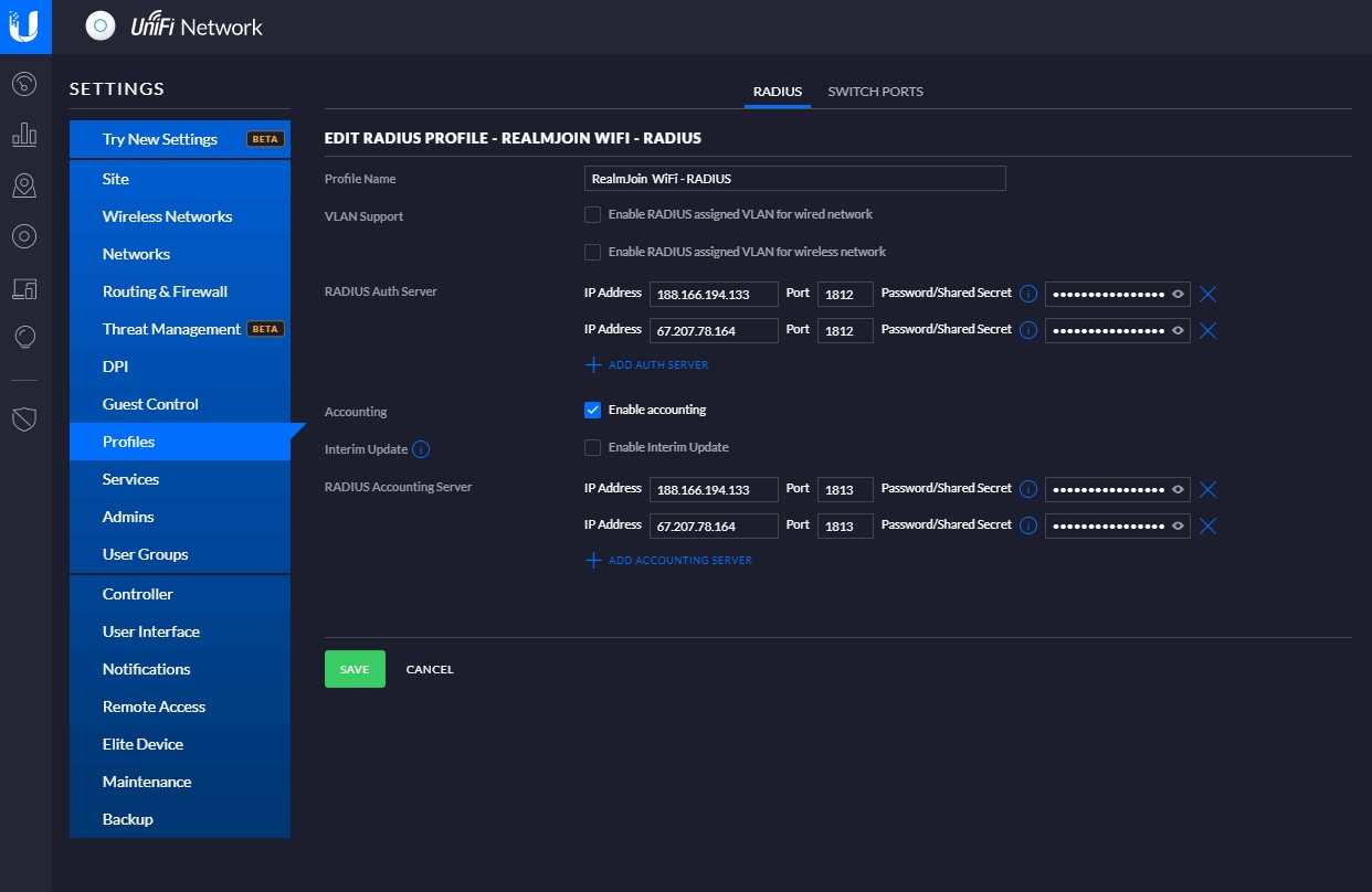
RADIUS profile
Please go through the following steps and configurations to create a RADIUS profile:
In UniFi navigate to Settings and select Profiles
Click Create a new RADIUS Profile
Fill the forms with all your information

SSID
Do the following steps and configurations for SSID:
In UniFi navigate to Settings and select Wireless Networks
Click Create new Wireless Network
Enter a name for Name/SSID
For Security choose WPA Enterprise
Finally as RADIUS Profile select the created profile

Last updated
Was this helpful?